
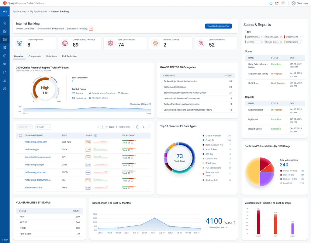
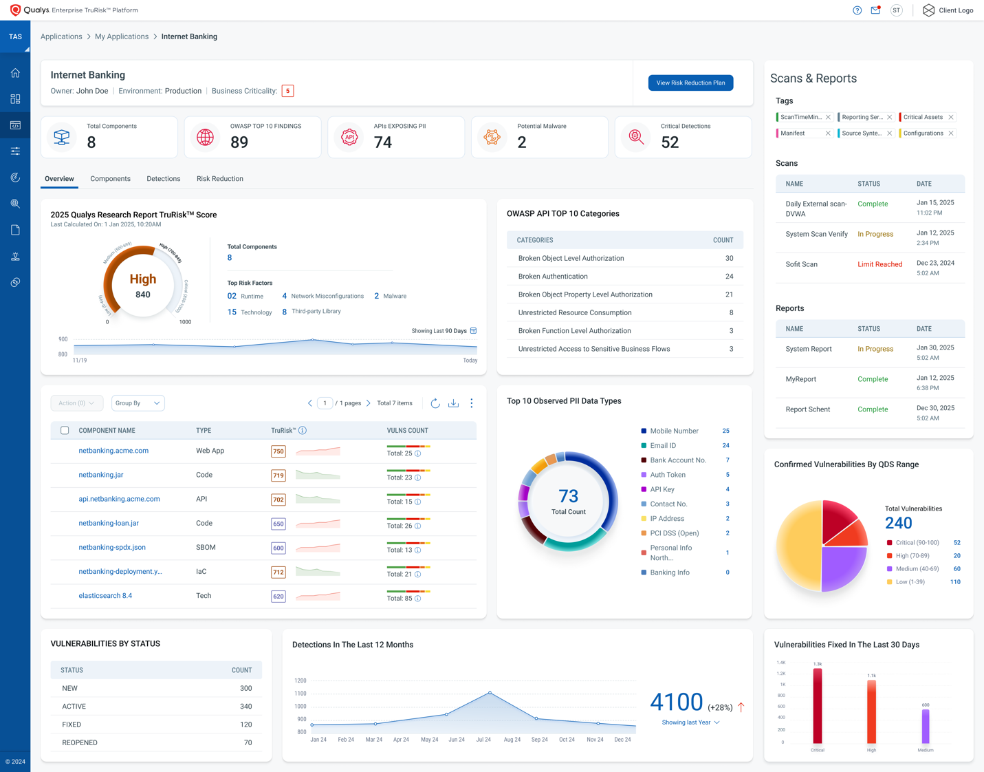
Qualys, Inc., proveedor líder de soluciones de cumplimiento y seguridad basadas en la nube, ha anunciado hoy TotalAppSec, solución de gestión de riesgos en aplicaciones de negocio impulsada por IA. La nueva herramienta permitirá a las organizaciones monitorizar y mitigar los riesgos de ciberseguridad unificando seguridad a nivel de API, escaneo de aplicaciones web y detección de malware en entornos locales, híbridos y multicloud para proporcionar una visión completa de su postura de riesgo. Según el Informe DBIR 2024 de Verizon, las aplicaciones web siguen siendo el principal punto de entrada para las brechas de seguridad. “En la actualidad es habitual abordar este tipo de riesgos con evaluaciones fragmentadas e incompletas, pasando por alto errores en APIs, violaciones de nivel de autorización y otras exposiciones de datos”, explica Sergio Pedroche, Country Manager de Qualys para España y Portugal. “Con esta nueva solución, ayudamos a las empresas a evaluar y priorizar de inmediato los riesgos más críticos, agilizando los procesos de remediación para reducir su exposición de manera rápida”.
Sigue leyendo



